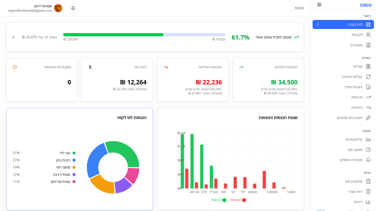
הבנת המדדים והגרפים בלוח הבקרה
לוח הבקרה הוא העמוד הראשי שמציג תמונה כוללת על המצב הפיננסי של העסק שלך. כאן תוכל לראות במבט אחד את ההכנסות, ההוצאות, הרווח, גרפים של מגמות חודשיות, וכמה לקוחות חייבים לך כסף. זהו נקודת המוצא שלך בכל כניסה למערכת.

Screenshot
לאחר ההתחברות, לוח הבקרה מופיע אוטומטית. בכל עת, לחץ על "לוח בקרה" בסרגל הצד תחת הקטגוריה "ראשי".
בראש הדף מופיעים כרטיסי סיכום עם המספרים החשובים ביותר:
כל כרטיס מציג גם השוואה לתקופה הקודמת, כך שתוכל לראות אם יש שיפור או ירידה.
מתחת לכרטיסי הסיכום מופיעים גרפים:
באזור התשלומים הפתוחים תראה רשימה של לקוחות שעדיין לא שילמו:
מכאן תוכל לשלוח תזכורת תשלום ישירות ללקוח בלחיצה אחת.
בראש לוח הבקרה ניתן לבחור את טווח התאריכים:
שינוי התקופה מעדכן את כל הכרטיסים, הגרפים, והנתונים בדף.
ניתן לבצע פעולות ישירות מלוח הבקרה:
💡 טיפ: הסתכל על לוח הבקרה בתחילת כל חודש כדי לקבל תמונה ברורה של החודש שעבר ולתכנן את החודש הקרוב.
ש: למה המספרים בלוח הבקרה שונים ממה שאני מצפה? ת: ודא שבחרת את טווח התאריכים הנכון. ברירת המחדל היא החודש הנוכחי. אם אתה מחפש נתונים של חודש קודם, שנה את התקופה בבורר התאריכים.
ש: הגרפים לא מראים נתונים, מה לעשות? ת: אם הגרפים ריקים, סביר להניח שאין עדיין מספיק נתונים בתקופה הנבחרת. התחל להזין הכנסות והוצאות, והגרפים יתעדכנו אוטומטית.
ש: האם אפשר לייצא את נתוני לוח הבקרה? ת: כרגע לא ניתן לייצא ישירות מלוח הבקרה, אך תוכל לייצא נתונים מכל עמוד רשימה בנפרד (קבלות, הוצאות, הכנסות) לקובצי CSV או Excel.
עדיין צריך עזרה? שאל את שמעון
שמעון יכול לעזור לך עם שאלות נוספות