הכרת הממשק והתפריטים
מדריך זה יעזור לך להכיר את הממשק של פשוט — סרגל הצד, הכותרת העליונה, הפעולות המהירות, ואיך למצוא כל דבר במערכת. לאחר קריאת מדריך זה תרגיש בנוח לנווט בין כל חלקי המערכת.

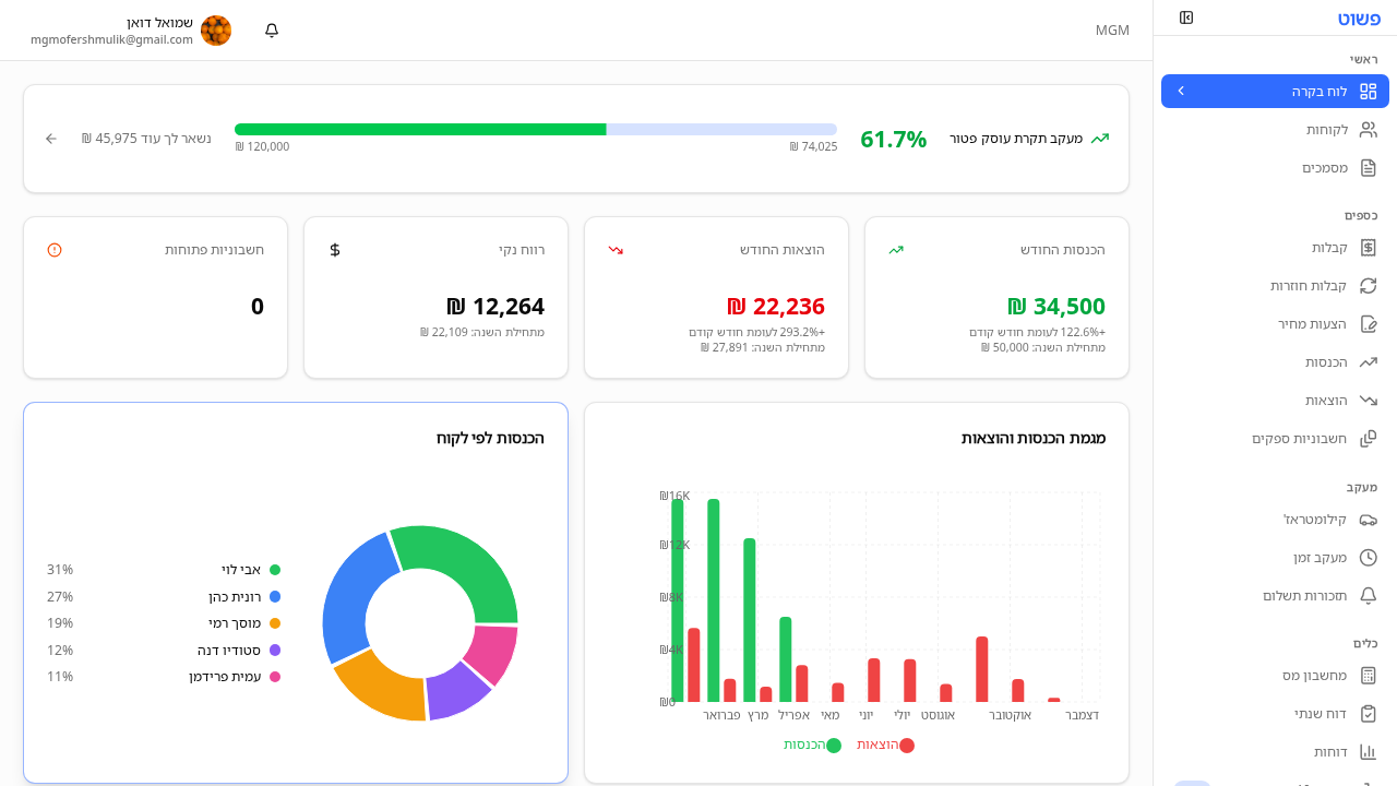
Screenshot
פשוט פתח את המערכת בכתובת https://pashut.me והתחבר. לאחר ההתחברות תגיע ללוח הבקרה הראשי.
סרגל הצד (Sidebar) נמצא בצד ימין של המסך והוא הדרך העיקרית לנווט במערכת. הוא מחולק לקטגוריות:
ראשי:
כספים:
מעקב:
כלים:
חשבון:
בחלק העליון של המסך תמצא:
לוח הבקרה מציג תמונה כוללת של העסק שלך:
בכל מקום במערכת תוכל לבצע פעולות מהירות:
💡 טיפ: אם אתה עובד על מסך קטן, סרגל הצד יתכווץ אוטומטית. לחץ על כפתור התפריט (☰) בפינה העליונה כדי לפתוח אותו.
ש: איך אני חוזר ללוח הבקרה? ת: לחץ על "לוח בקרה" בסרגל הצד, או לחץ על הלוגו בפינה העליונה של המסך.
ש: איך אני משנה שפה? ת: לחץ על בורר השפה בכותרת העליונה ובחר בין עברית, אנגלית וערבית. הממשק ישתנה מיד לשפה שבחרת, כולל כיוון הטקסט.
ש: האם יש קיצורי מקלדת? ת: כרגע המערכת לא כוללת קיצורי מקלדת ייעודיים, אך ניתן להשתמש ב-Tab לניווט בין שדות בטפסים.
עדיין צריך עזרה? שאל את שמעון
שמעון יכול לעזור לך עם שאלות נוספות